- 文生图
- 图生图
- 模型
- 插件
- 脚本
Lora 负责小一些的概念型题材,比如人物、风格、服饰等
SD 的基本功能使用
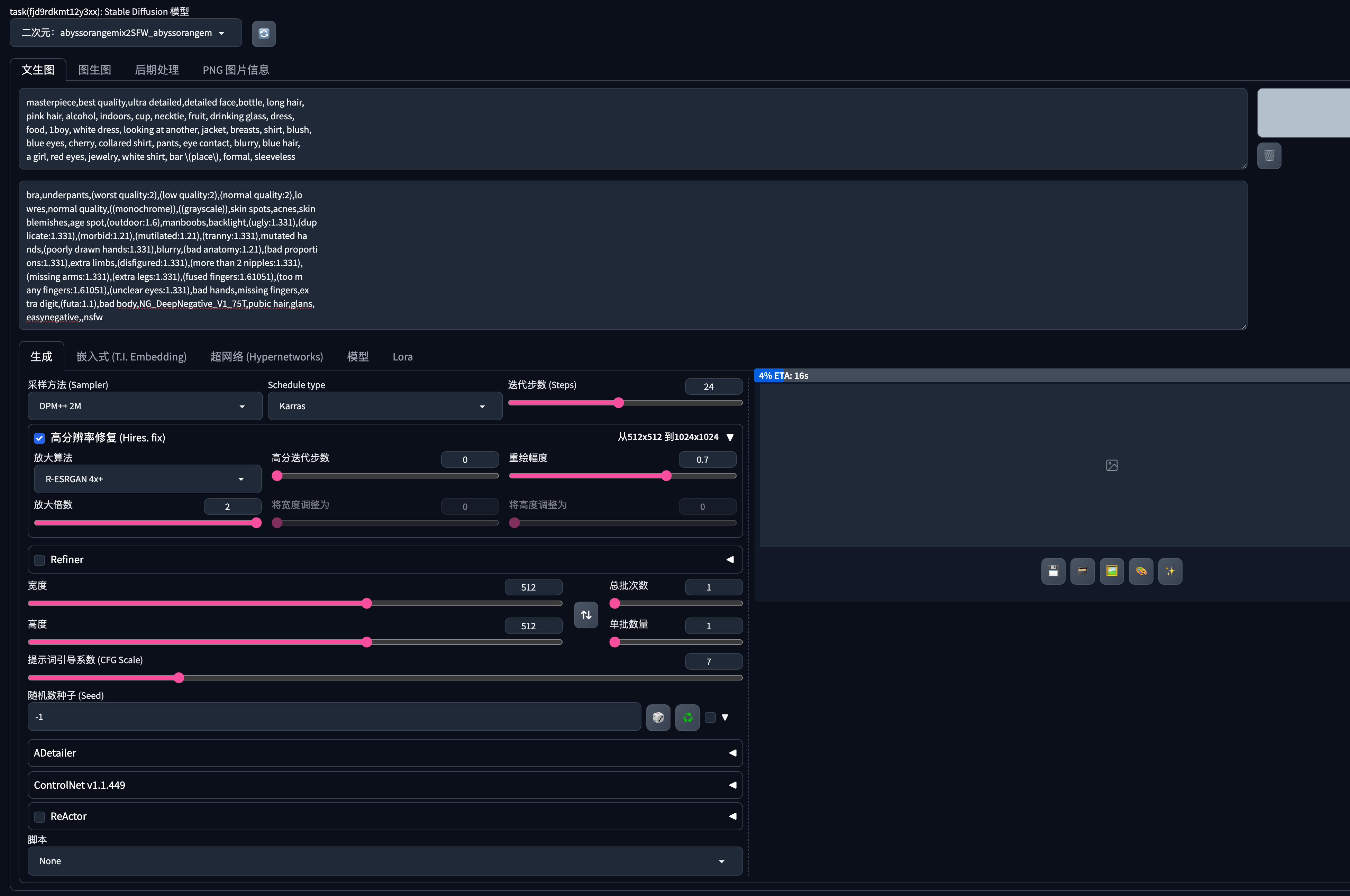
基本的文生图功能
- 正向提示词
- 反向提示词
- 生成按钮区

1
输入正向提示词
2
输入反向提示词
3
选择采样方法
4
选择Schedule Type
5
输入迭代步数
6
点击高分辨率修复
7
最后点击生成图片

Check Point 检查点文件 ckpt 大模型
ckpt:听命于你的经验丰富的画师大师级画师为你作画主要用于定义大方向的题材,比如二次元或真实感,以及亚洲风或欧美风等。是相对比较宽泛的种类聚合
黏土风
有现成的模型:ReminiClay黏土风_SDXL 我们可以直接下载下来使用就可以magicMIX realistic 麦橘写实
生成的图片会很真实,SD 生成的美女模特就会满足你的写真馆的需求 提示词Lora
让大模型学了一些新的图片,是一种轻量级的模型微调方法,可以收敛一个概念。 让美女带有敦煌风格<lora:dunhuang_v1:1>这种标记就是 Lora 使用的方式,如果出现多个标记,就是用到了多个 lora 模型,
每次大模型只能用一个,但是小模型能用多个
命名没有太大的规范,所以中英文数字串各种可能性都有,只要看两个冒号中间的就是 Lora 的名称了
最后一个数字是权重,代表 Lora 模型在画图时的用力程度,如果数值大,用力大,Lora 的痕迹就会很明显,反之则不明显。取值范围是 0~1 之间
权重基本不需要自己去调整,根据 Lora 模型的作者推荐的来使用即可。
大部分 Lora 模型会跟触发词一起配合使用,比如上面的 dunhuang 就是敦煌风格的触发词,基本用法都会写在模型信息页。
